
Alpha Arena ($Arena)
D2MuhYMdbZVMimheGVFXyMMrFXLvVddrb5XasM9QAKDL
$2.530000
0.01325 SOL
+2,562,770.00% (24h)
Market Cap
$2,534,630,722
Liquidity
$63,650
Holders
0(Top 10: 0.00%)
Blockchain
Solana
Contract Address
D2MuhYMdbZVMimheGVFXyMMrFXLvVddrb5XasM9QAKDL
AGE
9 hours (Oct 21, 2025)
DEXes
Meteora
About Alpha Arena
Alpha Arena (Arena) is a token focused on autonomous training of artificial intelligence, aiming to explore the possibility of autonomous training for large language models.
Alpha Arena (Arena) D2MuhYMdbZVMimheGVFXyMMrFXLvVddrb5XasM9QAKDL is a 9 hours old token on the Solana blockchain. Current price: $2.530000 (+2,562,770.00% 24h). Market cap: $2,534,630,722. Liquidity: $63,650. Contract: D2MuhYMdbZVMimheGVFXyMMrFXLvVddrb5XasM9QAKDL. Tracked on Dexscreener. Traded on Meteora.
Key Factors & Recent Activity 2025-10-21T22:12:15
- AI trading contest made headlines—DeepSeek hit 42% profit in two days.
- Several top AI models competed, but some did poorly.
- Moderate liquidity may lead to wild price swings.
- Risk score sits in the middle; watch out for volatility.
- Overall, events show promise—but remain careful and keep an eye on news.
- Wait, study further, and tread cautiously for now.
Disclaimer: Information provided is for general purposes only and not financial advice. Meme tokens can be highly volatile. Always do your own research (DYOR).
Arena/SOL Price Chart
Timeframe | Price Change | Volume (USD) |
---|---|---|
5 Min | +0.00% | $0.00 |
1 Hour | +0.00% | $0.00 |
6 Hours | +0.00% | $0.00 |
24 Hours | +2,562,770.00% | $312,953.17 |
Statistics
Market Cap
$2,534,630,722
Volume (24h)
$312,953.17
Fully Diluted Valuation (FDV)
$2,534,630,722
Circulating Supply
0
Total Supply
0
Max Supply
0
Holders
0+
All Time High (ATH)
N/A
All Time Low (ATL)
N/A
Buyers & Sellers Overview
Timeframe | Net Buyers | Total Traders | Buyers | Sellers |
---|---|---|---|---|
5 Min | +0 | 0 | 0 | 0 |
1 Hour | +0 | 0 | 0 | 0 |
6 Hours | +0 | 0 | 0 | 0 |
24 Hours | +486 | 2,784 | 1,635 | 1,149 |
Net Buyers = Number of buyers minus sellers. Data summed across all available pairs for this token.
Listed On
Trackers:
DEX Markets:
Trading Pairs for
D2MuhYMdbZVMimheGVFXyMMrFXLvVddrb5XasM9QAKDL
DEX: Meteora
Pair With: Arena/SOL
Liquidity: $63,650
Community Mentions For #Arena
I can’t emphasize enough how powerful the creator economy truly is. There’s a big difference between having reach and having real influence. Real recognizes real
🔥 $BLAZE

Builders and creators, all in one place 🫡
this exciting new addition to the App Store 🎶
New Challenges Daily 🏆
Nail down a hot streak and claim a share of a $4k $ARENA prize pool

1.告诉自己保持输出做对的事情,奶对的项目(我买了的项目最牛逼)
2.循环往复,找到好的ai项目喊我
3.把奶龙做到200m然后做慈善
给山区的孩子们好玩的玩具

请认准 $Arena 没有之一,除非官方 @the_nof1 出来撇清关系,不然这就是唯一的龙头,现在也有出来P盘记得跑快点
$Arena 4M了啦啦啦啦
Just read these dev updates and slap yourself for selling or trying to swing this.
$PolyPhonic Dev followed by Marc Andreesen and is active af posting every hour with updates and other content.
But trench mfs sent larps like $Arena to multi millions.
I'm holding.

1️⃣ $Flōki Rank #6
The dog as X CEO, appointed by Elon Musk.
2️⃣ $Arena Rank #9
A trading competition between AI models
Discover more:


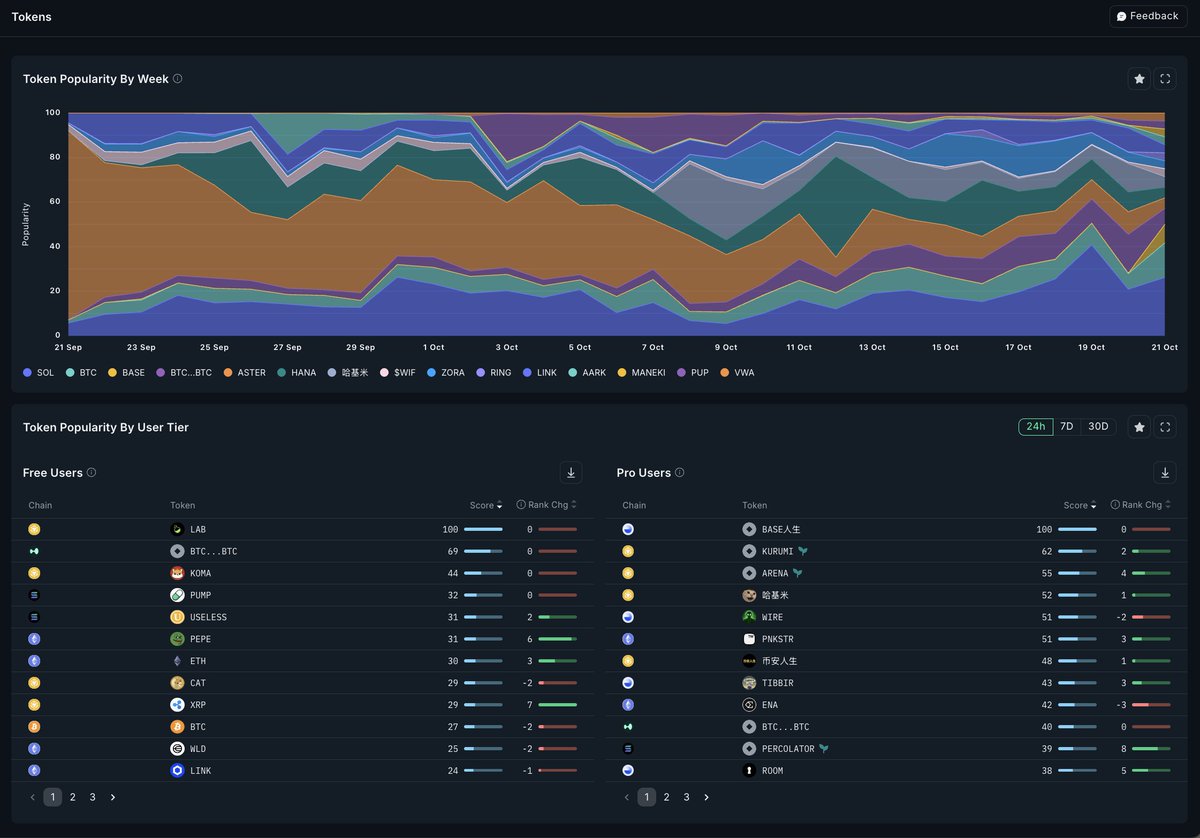
Free users eyeing: $LAB (BNB), $BTC…BTC, $KOMA
Pro users chasing: $BASE人生, $KURUMI, $ARENA
Different tiers, same instinct.

LAB
0.21572165
7.8 Days
BLUAI
0.02483319
20 H
USDA
1.00020859
3 MOn
wkeyDAO
16.01535831
12 MOn
MiniDoge
0.00000019
6 MOn